开源 uptime-monitor 网站监控平台
基于UptimeRobot API的开源网站状态监控面板,采用React 18构建,具有现代化界面和响应式设计。主要功能包括实时监控、数据分析、多语言支持和移动端优化。项目支持零配置部署,提供详细的配置指南和多种部署方式(GitHub Pages、Netlify等)。开发者可通过修改config.js文件进行自定义配置,并支持API代理设置。该项目采用MIT许可证,欢迎贡献者参与开发。
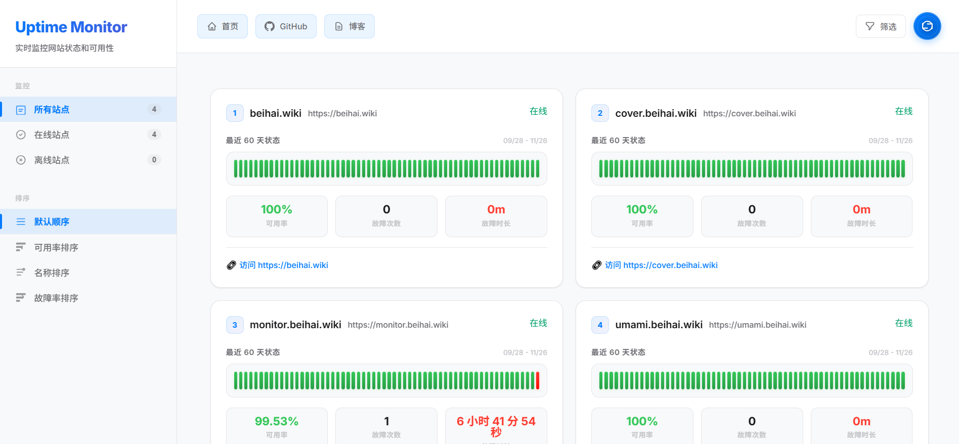
第一次在github开源,欢迎大家给我点个starthttps://github.com/BeihaiWiki/uptime-monitor
https://github.com/BeihaiWiki/uptime-monitor🚀 基于 UptimeRobot API 的现代化在线状态监控面板
一个开源、美观、易用的网站状态监控解决方案,实时展示您的网站可用性和性能数据。

✨ 功能特性
-
🌟 现代化界面 - 基于 React 18 构建,响应式设计,完美适配桌面端和移动端
-
📊 实时监控 - 通过 UptimeRobot API 实时显示网站状态和可用性
-
📈 数据分析 - 展示历史数据、统计信息和 uptime 趋势图
-
🎨 高度可定制 - 支持自定义配置、主题和品牌化
-
🌐 多语言支持 - 中文界面,技术术语双语显示
-
⚡ 零配置部署 - 纯静态文件,可部署到任何静态托管服务
-
🔒 安全可靠 - 支持只读 API 密钥,保护您的数据安全
-
📱 移动端优化 - 专为移动设备优化的用户界面
🚀 快速开始
前置要求
-
UptimeRobot 账户和 API 密钥
-
基础的网页托管服务(Nginx、Apache、静态存储等)
方式一:直接部署(推荐)
-
下载最新版本
# 下载预构建文件 curl -L -o uptime-monitor.zip https://github.com/yb/uptime-monitor/releases/latest/download/uptime-monitor.zip unzip uptime-monitor.zip
-
配置项目
编辑
public/config.js文件:window.Config = { SiteName: '我的状态监控', // 显示标题 ApiKeys: ['your-api-key'], // UptimeRobot API 密钥 CountDays: 60, // 显示天数 ShowLink: true, // 显示站点链接 Navi: [ // 导航菜单 { text: '首页', url: 'https://example.com' }, { text: 'GitHub', url: 'https://github.com/username' } ] }; -
上传到服务器
将所有文件上传到您的网页托管空间即可。
方式二:本地开发
# 克隆仓库 git clone git@github.com:BeihaiWiki/uptime-monitor.git cd uptime-monitor # 安装依赖 npm install # 启动开发服务器 npm start # 构建生产版本 npm run build
📋 配置说明
| 参数 | 类型 | 说明 | 默认值 |
|---|---|---|---|
SiteName |
string | 网站标题 | "Uptime Monitor" |
ApiKeys |
string[] | UptimeRobot API 密钥数组 | [] |
CountDays |
number | 显示天数 | 60 |
ShowLink |
boolean | 是否显示站点链接 | true |
Navi |
object[] | 导航菜单配置 | [] |
高级配置
window.Config = {
// ...基础配置...
// 高级选项
AdvancedConfig: {
includeResponseTimes: false, // 包含响应时间数据
enableTimezone: true, // 启用时区显示
maxMonitors: 50, // 最大监控器数量
refreshInterval: 60000 // 刷新间隔(毫秒)
}
};
📦 部署指南
静态托管服务
本项目可以部署到任何支持静态文件的托管服务:
| 服务 | 部署方式 | 说明 |
|---|---|---|
| GitHub Pages | 自动部署 | 连接仓库自动构建 |
| Netlify | 拖拽部署 | 直接拖拽构建文件夹 |
| Vercel | Git 集成 | 连接 GitHub 仓库 |
| 阿里云 OSS | 上传文件 | 静态网站托管 |
| Nginx | 配置代理 | 反向代理到静态文件 |
🔧 配置详解
基础配置
编辑 public/config.js 文件进行基础配置:
window.Config = {
SiteName: '我的状态监控', // 显示标题
ApiKeys: ['your-api-key'], // UptimeRobot API 密钥
CountDays: 60, // 显示天数
ShowLink: true, // 是否显示站点链接
Navi: [ // 导航菜单
{ text: '首页', url: 'https://example.com' },
{ text: 'GitHub', url: 'https://github.com/username' }
]
};
Nginx 配置示例
server {
listen 80;
server_name your-domain.com;
root /path/to/uptime-monitor;
index index.html;
location / {
try_files $uri $uri/ /index.html;
}
# 缓存静态资源
location ~* \.(js|css|png|jpg|jpeg|gif|ico|svg)$ {
expires 1y;
add_header Cache-Control "public, immutable";
}
}
API 代理配置(可选)
如果遇到 CORS 问题,可以配置 API 代理:
server {
listen 80;
server_name api-proxy.your-domain.com;
location / {
proxy_ssl_server_name on;
proxy_pass https://api.uptimerobot.com/;
proxy_hide_header Access-Control-Allow-Origin;
add_header Access-Control-Allow-Origin * always;
}
}
🤝 贡献指南
我们欢迎所有形式的贡献!请阅读我们的 贡献指南 了解详细信息。
如何贡献
-
Fork 本仓库
-
创建 功能分支 (
git checkout -b feature/amazing-feature) -
提交 更改 (
git commit -m 'Add some amazing feature') -
推送 到分支 (
git push origin feature/amazing-feature) -
创建 Pull Request
开发环境设置
# 安装依赖,推荐使用pnpm npm install # 启动开发服务器 npm start # 运行代码检查 npm run lint # 构建生产版本 npm run build
📄 许可证
本项目采用 MIT 许可证 开源。
🙏 致谢
-
UptimeRobot - 提供强大的监控 API
-
React - 现代化的前端框架
-
uptime-status - 一代开发者
-
所有贡献者和支持者
如果这个项目对您有帮助,请给我一个 ⭐️
Made with ❤️ by BeiHaiWiki
</div>
有需要或问题联系我
火山引擎开发者社区是火山引擎打造的AI技术生态平台,聚焦Agent与大模型开发,提供豆包系列模型(图像/视频/视觉)、智能分析与会话工具,并配套评测集、动手实验室及行业案例库。社区通过技术沙龙、挑战赛等活动促进开发者成长,新用户可领50万Tokens权益,助力构建智能应用。
更多推荐
所有评论(0)