qKnow 知识平台商业版 2.1.0 技术解读:通用图数据库适配层与智能检索体系
qKnow 商业版 2.1.0 全面升级知识管理、图谱展示与智能检索能力。新增事件管理、字典管理、标签管理,使知识更结构化可管理。图谱支持多布局、多视图切换,并提供图谱概览和时序展示。检索能力从关键词升级为自然语言语义检索,支持批量、精确、实体关系、意图识别等多种搜索方式。底层新增通用适配层,可通过配置切换 Neo4j 或 ArangoDB。新版让企业的知识图谱更易用、更智能。
随着行业对知识资产的需求从“可查看”向“可理解、可分析”演进,qKnow 商业版在 2.1.0 版本中完成了一次关键升级。本次更新通过强大的语义检索、多维图谱展示、完善的知识管理体系以及多图数据库适配能力,为企业提供一个更智能、更开放、更易用的知识平台。
为什么需要 2.1.0?
在与政企客户、医药机构、工业制造用户的长期合作中,我们发现:
- 关键词检索太“死板”,错一个字就搜不到;
- 图谱布局单一,很难展示复杂关联;
- 客户想知道图谱到底有多少实体、多少关系,却没有统计页面;
- 知识智能检索不足,不支持自然语言;
- 不同行业客户使用不同图数据库,难以统一适配;
- 知识管理工具缺少事件、标签、字典等体系化能力。
qKnow 知识平台商业版 2.1.0 正是针对这些高频痛点进行的一次系统级进化。
本次更新的核心能力
1️⃣ 全面升级的知识管理能力
🟦 事件管理:让知识按时间“讲故事”
在新版中,事件成为一级知识对象。你可以新建“事件”,填写事件发生的时间、地点、参与实体等结构化字段。
让你可以:
- 在时间线里看到政策演变过程
- 查看某事件牵涉的机构、产品、人物
- 进行趋势推演、因果分析
🟩 字典管理:抽取更准确、展示更可读
例如:药品类型字段值为“0”“1”,通过字典可映射成“外用”“注射”,大幅提升可读性。
🟧 标签管理:高维实体的快速分类工具
为实体打标签,例如“药品”“器械”“企业”,可用于:
- 更快筛选实体
- 图谱中高亮某类实体
- 检索中精准定位目标对象
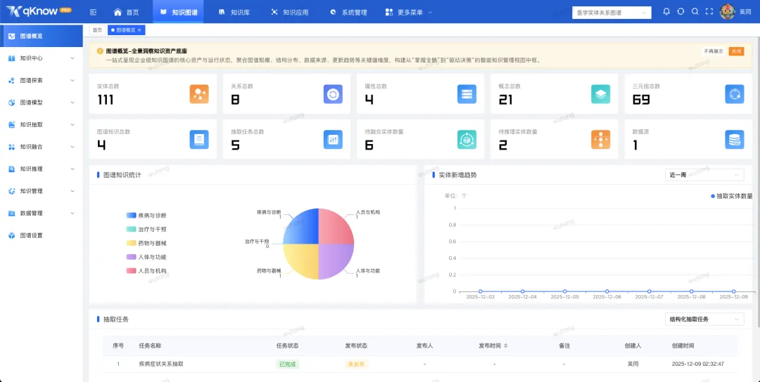
2️⃣ 单图谱统计:第一次真正了解你的图谱长什么样
全新的 “图谱概览” 页面提供完整的统计指标。
包括:
- 实体数
- 关系数
- 属性数
- 概念数
- 三元组总量
- 知识数量
- 抽取任务数
📸 截图示例:图谱概览界面展示多个统计卡片及趋势图,图谱规模一眼即可看清。
无论是给领导汇报、还是对知识质量做体检,这个页面都极其有用。
3️⃣ 多布局 + 多视图:怎么看得清就怎么用
🟦 多种布局模式
新版图谱支持:
- 力导向布局
- 网络布局
- 层次布局
- 环形布局
- 同心圆布局
- MDS 布局
📸 截图示例:网络布局下的图谱展示更稠密、层级明晰,环形布局突出核心实体与外围关联。
你可以根据分析目的选择最合适的视图,让图谱从“看不清”变为“一看就懂”。
🟩 四种可切换视图模式
① 常规视图
完整展示图谱结构,适合日常浏览。
② 关系视图
强调“谁与谁有关”。
📸 截图示例:关系视图切换不同布局后,关系束、簇群结构清晰可见。
③ 时序视图
事件根据时间顺序排列,适合政策演变、事故推演场景。
📸 截图示例:时间轴上事件卡片按时间点展示,点击事件自动高亮关联实体。
④ 表格视图
以 Excel 风格展示实体、关系,适合检视与校对数据。
4️⃣ 新一代知识检索体系:从“查数据”进化为“问知识”
这是 2.1.0 最大的升级亮点。
⭐ 语义检索:一句话就能搜(核心亮点)
只需像聊天一样提问:
- “2024 年国家发布了哪些药品监管政策?”
- “A 企业旗下有哪些产品?”
- “X 药品的不良事件和适应症是什么?”
系统不仅能“听懂”,还能“给对”。
📸 截图示例:在搜索框输入自然语言问题后,下方即时展示智能解析、匹配实体、返回答案。
🔍 实体 / 关系检索
输入任意实体名称即可获取所有相关关系。
📸 截图示例:输入“阿司匹林”,界面自动展开所有相关企业、适应症、禁忌等关联节点。
🎯 精确检索(指定数据源 / 数据表 / 字段)
适合结构化抽取后的场景,多用于:
- 看原字段的抽取结果
- 数据校对
- 命中某个具体字段的知识片段
📸 截图示例:选择数据源 → 表名 → 字段后,下方展示精确查询的抽取结果。
📁 批量检索
支持批量导入 ID 文件(如 .txt/.csv),进行自动化查询。
📸 截图示例:批量查询界面支持文件上传、查询任务状态显示、批量结果导出。
🧠 意图识别
提前配置好意图库,例如:
- 药品功效类
- 企业关系类
- 政策解读类
- 风险事件类
系统会优先识别意图,再匹配知识,极大提升命中率。
📸 截图示例:意图管理页面展示意图库列表、关键词权重,以及对应实体绑定情况。
➕ 智能推荐
对用户问题进行语义扩展后,给出:
- 相关知识片段
- 推荐问答
- 高相似问题
5️⃣ 适配 ArangoDB,配置级切换图数据库
qKnow 2.1.0 引入通用图数据库抽象层,可以:
- 使用 Neo4j
- 使用 ArangoDB
- 或两者之间自由切换
只需改一个配置文件即可完成切换,无需修改任何代码。
版本亮点
- 一句话就能搜 —— 支持自然语言的语义检索
- 各种搜法全都有 —— 批量、精确、实体、关系、意图检索全覆盖
- 怎么看得清就怎么摆 —— 多布局、多视图任意切换
- 事件时间线可视化 —— 将事件按时序组织并自动关联实体
- 图数据库可一键切换 —— Neo4j ↔ ArangoDB 无缝衔接
✨ 结语
qKnow 2.1.0 不仅是一次版本迭代,更是“知识智能化”方向上的一次跃迁。从管理知识,到理解知识,再到真正让知识参与业务分析和决策,我们正在迈出坚实的一步。
欢迎体验新版,也欢迎向我们反馈使用体验与建议。
火山引擎开发者社区是火山引擎打造的AI技术生态平台,聚焦Agent与大模型开发,提供豆包系列模型(图像/视频/视觉)、智能分析与会话工具,并配套评测集、动手实验室及行业案例库。社区通过技术沙龙、挑战赛等活动促进开发者成长,新用户可领50万Tokens权益,助力构建智能应用。
更多推荐
所有评论(0)