基于SpringBoot技术风电能源电场监控系统(高质量、Java、源码、毕业设计)
本文介绍了风电能源电场监控系统的设计与实现。系统采用时序数据库存储实时数据,通过WebSocket推送至前端展示,具备风机运行状态监测、故障报警、数据统计分析等功能。系统架构分为中央监控和远程监控两部分,支持96台风机的实时监控,总装机容量99MW。功能模块包括全场监控、数据统计(风速玫瑰图、功率曲线等)、报表管理和报警处理。系统采用SpringBoot框架开发,实现了风机参数、电网参数和气象数据
目录
一、项目概述二、系统设计2.1 设计目标2.2 系统设计原则三、数据设计四、菜单设计5.1.主页5.2.全场监控5.3.数据统计5.4.报表管理5.5.报警管理六、 数据库设计6.1 物理视图6.2 E-R图七、系统功能7.1 完整实时数据展现 7.2 数据统计与查询7.3 强大的风势折线与风频玫瑰图7.4 功率展示八、项目结构九、界面设计十、性能测试十一、说明
一、项目概述
此项目为模拟风电场监控项目,模拟一个电厂、六台风机,数据采用随机数实时插入到时序数据库中,再由websocket+quartz从时序数据库中取出推送到界面展示。其中统计信息存放在关系型数据库中。
二、系统设计
2.1 设计目标
-
显示机组的运行数据,如机组的瞬时发电功率、累计发电量、发电小时数、风轮及电机的转速和风速、风向等,用风玫瑰图、曲线或图表的形式直观地显示出来。
-
显示风电机组的运行状态。
-
显示各机组运行过程中发生的故障。在显示故障时,显示出故障的类型及发生时间,以便运行人员及时处理及消除故障,保证风电机组的安全和持续运行。
2.2 系统设计原则
-
可扩展性—系统的设计上一方面要全面满足当前环境下的需求及未来一段时间的应用需求,另一方面要能方便地进行功能扩展,可灵活增添删减功能模块。
-
从技术发展角度和用户需求来看,软件结构本身应能与其它应用系统集成,做到信息共享和资源共享。
-
互操作性—支持实时数据库的数据接口,并通过标准关系数据库接口(ODBC,OLE DB)实现与ERP及其它MIS系统的数据集成。平台的开放性保证了今后可从生产管理系统的不同数据模块中裁剪不同的功能,以满足某个特定任务的需要,实现互操作。
三、数据设计
-
电厂信息 电厂信息包括电厂编号、风机总数、总装机量等
-
风机配置信息 风机编号、风机品牌、功率、实际功率、所在位置(坐标),所属电厂、启动时间、安装时间、运行状态等。
-
风机数据统计 分别对风机的风速、转速、发电量、功率、偏航次数、偏航角度等进行年月日统计。
-
风机故障记录 风机序号、故障类型、负责人、处理状态、处理时间、描述等,其中故障类型主要分为叶片故障、转向故障、发电机故障、其他故障四种。
-
风速风向区间统计信息 风速、风向由持续时间来统计某时间段内的风速大小和风向角。
-
功率区间统计 功率大小通过持续时间来统计某时间段内的具体功率,并以图形化折线图显示。
-
机舱实时信息 实时统计机舱数据。风机序号、机舱温度、机舱角度、齿轮箱油温度、低速轴温度、高速轴唯独、齿轮油压力、交流电压、发电机输出及频率、功率因素、瞬时功率等。
四、菜单设计
5.1.主页
5.2.全场监控
-
风机矩阵 以块状矩阵形式排列风机,显示风机概要信息; 单机概况:风机概况、风机概况。
-
风机列表 以列表形式显示风机信息。
-
全场地图 以位置图形方式显示风机图形
5.3.数据统计
-
运行数据 显示风场信息
-
电量统计 以柱状图显示24个月日发电量、月发电量、年发电量
-
风速统计 玫瑰图显示各个方向风速区间玫瑰图
-
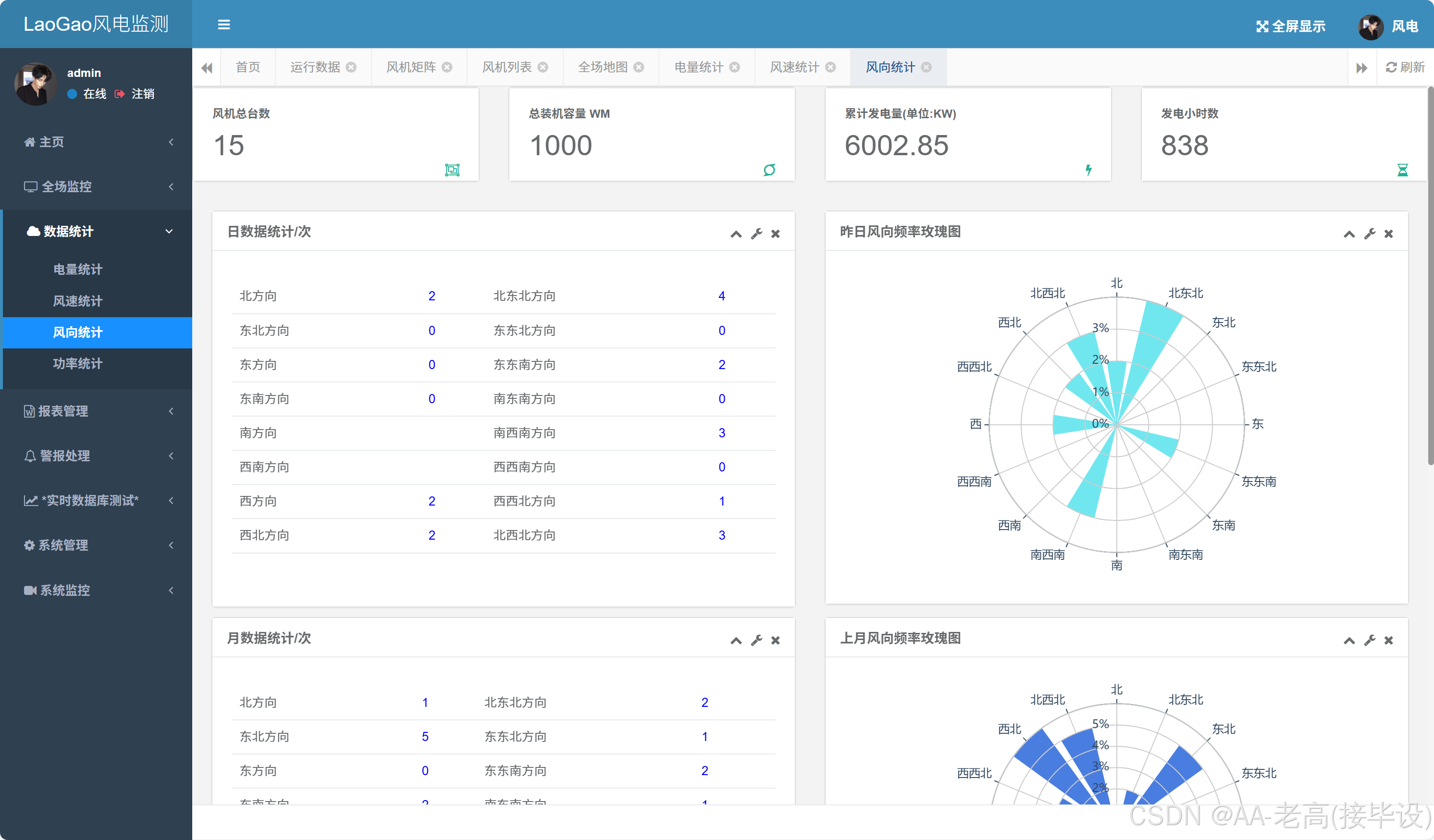
风向统计 玫瑰图显示各个方向风向持续时间玫瑰图
-
功率曲线 曲线图显示日月年风场的功率区间变化曲线统计
5.4.报表管理
-
电量统计查询(日月年)
-
风速风向统计信息查询(日月年)
-
风机偏航统计查询(日月年)
-
风机报警统计查询(日月年)
5.5.报警管理
-
报警处理 显示具体风机报警信息,设置处理。可以填写处理信息。
-
警报统计 查询风机警报次数,包括故障次数、故障类型等。
六、 数据库设计
6.1 物理视图





6.2 E-R图
七、系统功能
7.1 完整实时数据展现
该系统采用时序数据库系统实现风电场的所有风电机组、风速、发电量等运行情况的远程监视和接收汇总,使各级部门都能及时的了解风电机组运行状态和发电状况。可实现以下参数的汇总展示:
-
电机参数:包括交流电压、发电机输出、发电机输出频率、发电机功率因数等。
-
气象参数:包括风速、风向等。
-
机组状态参数:包括:风轮转速、发电机转速、发电机线圈温度、发电机前后轴承温度、齿轮箱油温度、齿轮箱前后轴承温度、液压系统油温、机舱温度等。
7.2 数据统计与查询
1)历史统计日志查询:根据选择风机及时间段,查询风机的数据统计信息。 2)历史瞬态日志查询:查询选择风机在设定时间段内的历史数据记录。 3)历史故障日志查询,查询当前选择风机在查询时间段内的故障状态。
7.3 强大的风势折线与风频玫瑰图
1)实时风速折线图:统计实时风速的变化并由折线图动态展示。 2)风速玫瑰图:统计风速在十六个方向的时间区间及大小变化频率,更加清晰的展示最大最小风速详情。 3)风向玫瑰图:通过时间条件展现十六个方向风的次数。 4)平均风速统计:统计日月年的平均风速大小以及风向次数。
7.4 功率展示
1)功率分段折线图:统计特定大小功率持续时长、时间占比等。可清晰查看最大最小功率的数值以及持续时长。 2)平均功率统计:通过日月年查询平均功率。 3)瞬时功率实时折线图:统计实时功率的变化并由折线图动态展示。
八、项目结构
data ├── data-common // 工具类 │ └── annotation // 自定义注解 │ └── config // 全局配置 │ └── constant // 通用常量 │ └── core // 核心控制 │ └── enums // 通用枚举 │ └── exception // 通用异常 │ └── json // JSON数据处理 │ └── utils // 通用类处理 │ └── xss // XSS过滤处理 ├── data-framework // 框架核心 │ └── aspectj // 注解实现 │ └── config // 系统配置 │ └── datasource // 数据权限 │ └── manager // 异步处理 │ └── shiro // 权限控制 │ └── util // 通用工具 │ └── web // 前端控制 ├── data-biz // 业务代码 │ └── domain // 实体类 │ └── mapper // mapper │ └── service // 服务接口层 │ └── service // 服务实现层 │ └── manager // 异步处理 ├── data--admin // 后台服务接口Api │ └── web // 启动 │ └── config // 配置 │ └── controller // 控制层 │ └── core.config // swagger配置 │ └── encoder │ └── quartz // 定时任务 │ └── socket // websocket ├── data--generator // 代码生成 ├── data--quartz // 定时任务 ├── data--system // 系统代码
九、界面设计
十、性能测试
提供了时序数据库的插入性能测试:单标签多数据和多标签多数据。
十一、说明
基于SpringBoot的权限管理系统 易读易懂、界面简洁美观。 核心技术采用Spring、MyBatis、Shiro没有任何其它重度依赖。直接运行即可用。
风电能源电场监控系统
一、 项目概述
风电场内总共有96台风机,其中包含三菱2.5MW风机、三菱1.0MW风机、南瑞1.0MW风机,总装机容量为99MW,项目共分两期实施完成。
二、 系统设计
2.1项目建设目标
(1) 显示机组的运行数据,如机组的瞬时发电功率、累计发电量、发电小时数、风轮及电机的转速和风速、风向等,用风玫瑰图、曲线或图表的形式直观地显示出来。
(2) 显示风电机组的运行状态,如开机、停车、调向、手/自动控制以及大/小发电机工作等情况。
(3)显示各机组运行过程中发生的故障。在显示故障时,显示出故障的类型及发生时间,以便运行人员及时处理及消除故障,保证风电机组的安全和持续运行。
(4)实现对风场内所有风机的启动、停止、复位等功能的实时控制。
2.2系统设计原则
可扩展性—系统的设计上一方面要全面满足当前环境下的需求及未来一段时间的应用需求,另一方面要能方便地进行功能扩展,可灵活增添删减功能模块。
可集成性—从技术发展角度和用户需求来看,软件结构本身应能与其它应用系统集成,做到信息共享和资源共享。
互操作性—支持各种主流实时数据库的数据接口,并通过标准关系数据库接口(ODBC,OLE DB)实现与ERP及其它MIS系统的数据集成。平台的开放性保证了今后可从生产管理系统的不同数据模块中裁剪不同的功能,以满足某个特定任务的需要,实现互操作。
三、 系统架构
整个监控网络可以分为两个层次
1) 中央监控部分:一般布置在风电场控制室内。工作人员能够根据画面的切换随时控制和了解风电场同一型号风力发电机的运行和操作。
2) 远程监控部分:根据需要布置在公司总部的远程监控,可随时调取数据库内任何风机的信息,或者风场的综合信息,以方便公司领导评估和决策。
四、 数据设计
4.1.电厂信息
电厂信息包括电厂编号、风机总数、总装机量等
4.2.风机配置信息
风机编号、风机品牌、功率、实际功率、所在位置(坐标),所属电厂、启动时间、安装时间、运行状态等。
4.3.风机数据统计
分别对风机的风速、转速、发电量、功率、偏航次数、偏航角度等进行年月日统计。
4.3.风机故障记录
风机序号、故障类型、负责人、处理状态、处理时间、描述等,其中故障类型主要分为叶片故障、转向故障、发电机故障、其他故障四种。
4.4.风速风向区间统计信息
风速、风向由持续时间来统计某时间段内的风速大小和风向角。
4.5.功率区间统计
功率大小通过持续时间来统计某时间段内的具体功率,并以图形化折线图显示。
4.6.机舱实时信息
实时统计机舱数据。风机序号、机舱温度、机舱角度、齿轮箱油温度、低速轴温度、高速轴唯独、齿轮油压力、交流电压、发电机输出及频率、功率因素、瞬时功率等。
五、 菜单设计
5.1.主页
5.2.全场监控
(1)风机矩阵
- 以块状矩阵形式排列风机,显示风机概要信息;
- 单机概况:风机概况、风机概况。
(2)风机列表
以列表形式显示风机信息。
(3)全场地图
以位置图形方式显示风机图形
5.3.数据统计
(1)运行数据
显示风场信息
(2)电量统计
以柱状图显示24个月日发电量、月发电量、年发电量
(3)风速统计
玫瑰图显示各个方向风速区间玫瑰图
(4)风向统计
玫瑰图显示各个方向风向持续时间玫瑰图
(5)功率曲线
曲线图显示日月年风场的功率区间变化曲线统计
5.4.报表管理
(1)电量统计查询(日月年)
(2)风速风向统计信息查询(日月年)
(3)风机偏航统计查询(日月年)
(4)风机报警统计查询(日月年)
5.5.报警管理
(1)报警处理
显示具体风机报警信息,设置处理。可以填写处理信息。
(1)警报统计
查询风机警报次数,包括故障次数、故障类型等。
六、 数据库设计
6.1物理视图

6.2 E-R图

七、 系统功能
7.1完整实时数据展现
监控平台软件具备风电行业专用的设备负荷专用曲线及监测组件,适合风电场级监控和风电场运维中心的系统集成,采用核心数据库系统实现风电场的所有风电机组、继电保护、风速、发电量、售电量等运行情况的远程监视和接收汇总,使各级部门都能及时的了解风电机组运行状态和发电状况。可实现以下参数的汇总展示:
电网参数:包括电网三相电压、三相电流、电网频率、功率因数等。电压故障检测:电网电压闪变、过电压、低电压、电压跌落、相序故障、三相不对称等。
气象参数:包括风速、风向、环境温度等。
机组状态参数:包括:风轮转速、发电机转速、发电机线圈温度、发电机前后轴承温度、齿轮箱油温度、齿轮箱前后轴承温度、液压系统油温、油压、油位、机舱振动、电缆扭转、机舱温度等。
7.2实现风机远程控制
可以根据生产需求,实现对单台、回路、及全部风机进行,故障复位、远程停机及远控启动操作,方便对风机的集中管理。并可根据电网实时参数,外部气象条件参数,按照设定好的控制策略,实现对风机启停、复位的远程控制。
1)主控系统检测电网参数、气象参数、机组运行参数,当条件满足时,启动偏航系统执行自动解缆、对风控制,释放机组的刹车盘,调节桨距角度,风车开始自由转动,进入待机状态。
2)当外部气象系统监测的风速大于某一定值时,主控系统启动变流器系统开始进行转子励磁,待发电机定子输出电能与电网同频、同相、同幅时,合闸出口断路器实现并网发电。
3)风力机组功率、转速调节根据风力机特性,当机组处于最佳叶尖速比λ运行时,风机机组将捕获得最大的能量,虽理论上机组转速可在任意转速下运行,但受实际机组转速限制、系统功率限制,不得不将该阶段分为以下几个运行区域:即变速运行区域、恒速运行区域和恒功率运行区。额定功率内的运行状态包括:变速运行区(最佳的λ)和恒速运行区。
7.3数据统计与查询
1)历史状态日志查询:根据选择风机及时间段,查询风机的历史工作状态。
2)历史瞬态日志查询:查询选择风机在设定时间段内的历史数据记录。
3)历史故障日志查询,查询当前选择风机在查询时间段内的故障状态。
7.4强大的风势曲线与风频图
1)风速曲线图:根据设定时间段,自动根据数据差值,描绘风速变化轨迹,并根据设定起始风速及区间,自动统计于右侧表格。
2)趋势图:可以将风机所有变量在设定时间段内的数据记录获取到右侧表格,并且于左侧区域以曲线方式表现。
3)风频图:查询设定时间段内,各风速区间出现的次数,以柱状图的形式表现。
4)关系对比图;在同一曲线控件内同时显示两个不同变量在同一时间段内的线性对比关系
7.5有功功率跟踪控制功能
风电场正式运行过程中,为了避免风力强度较高的时候,风力发电电量传输到电网中的时候功率过大,需要对风力发电的风机在不同的风力情况下,自控控制开启不同数量的风机,使风力发电的功率按照计划的输送功率进行运行,因此系统在设计实施过程中专门加入了有功功率跟踪控制功能。
逻辑控制模块单元:
● 首先对单个风机都设定是否参与AGC自动控制单元:在运行过程中,如果因为检修或者其他原因可以手动将某一台或多台风机停止参与AGC自动控制,在该情况下,自动控制的时候不在将该风机参与自动运算。
● 停风机自动控制单元:在当前时间情况下,比较当前所有风机的总体发电功率和中调设定的有功功率数据差,在总体发电功率大于有功功率的时候,停机部分风机的运行。
● 风机停机选择:
对需要停止的风机选择上,需要首先筛选掉检修或其他原因未参与AGC控制的风机,然后取消部分当前停止的风机,从1号开始遍历所有的风机,查找单个风机的发电功率比较接近功率差值的风机,停止掉该风机,该方案存在的缺点是可能找不到适合的风机,这时还需要从1号开始停止风机的运行,同时在找到的情况下可能存在直接多次停止同一台风机的情况,不建议采用该方案。
● 手动投入情况:界面存在手动输入框,可以人工输入设定功率,系统自动判断该设定为较高优先级,自动根据输入的数据控制风机的运行。
● 风机运行的判断:在实际发电功率曲线和设定功率曲线差值较大,实际发电功率较小的情况下,自动启动风机的运行,启动方案为,首先判断出每台风机的平均发电功率,在差值处于某一个点的情况下开始判断,启动功率差值/平均发电功率台风机,启动顺序从停止风机的顺序顺序启动即从最开始停止的风机开始启动风机的运行。
控制单元会根据预先设定的限值与实时数据进行比对,根据控制策略实现对风机的手动或者自动投切,从而达到各个回路的负荷平衡。
八、 界面设计
九、 总结
系统投运后远程监控中心与风场控制中心数据库平台通讯,作为系统的客户端,将各个风厂的相关数据都采集到该中心。采集上来的数据分为实时数据和历史数据,系统对采集上来的数据进行统计分析,并且可提供运维记录管理以及对电厂的产能进行预测。整套系统的投运实现了中心与风场之间的数据交互,通过先进的软、硬件技术和控制理论,提高了工作效率。由于实现了风机的远程监控与控制,使得运维人员能迅速快捷的了解风机的实时运转状况,提高了突发故障的排查速度,从长远角度来看降低了整体运维成本。
火山引擎开发者社区是火山引擎打造的AI技术生态平台,聚焦Agent与大模型开发,提供豆包系列模型(图像/视频/视觉)、智能分析与会话工具,并配套评测集、动手实验室及行业案例库。社区通过技术沙龙、挑战赛等活动促进开发者成长,新用户可领50万Tokens权益,助力构建智能应用。
更多推荐

所有评论(0)