【windows环境搭建】用Elasticsearch+Grafana打造实时数据监控看板
通过Metricbeat 采集数据 +Elasticsearch 存储 + Grafana 可视化的组合,教你搭建一套高效的实时监控系统!适用场景:服务器性能监控、应用日志分析、业务指标可视化等。
你是否曾为海量服务器指标、日志数据的可视化分析而头疼?今天,我们通过Metricbeat 采集数据 +Elasticsearch 存储 + Grafana 可视化的组合,教你搭建一套高效的实时监控系统!
适用场景:服务器性能监控、应用日志分析、业务指标可视化等。
一、整体架构
1. Metricbeat:轻量级数据采集器,收集系统指标(CPU、内存、磁盘等)。
2. Elasticsearch:分布式搜索引擎,存储和索引 Metricbeat 采集的数据。
3. Grafana:可视化平台,从 Elasticsearch 读取数据并生成图表。
二、操作步骤详解
1. 安装elasticsearch
步骤 1:下载地址如下
https://artifacts.elastic.co/downloads/elasticsearch/elasticsearch-9.0.4-windows-x86_64.zip
步骤 2:配置 elasticsearch(编辑elasticsearch.yml)
discovery.type: single-node
cluster.name: my-cluster
node.name: my-node
network.host: 0.0.0.0 # 允许远程访问(生产环境需配置安全组)
http.port: 9200
xpack.security.enabled: false
步骤 3:执行bin/elasticsearch.bat
步骤 4:打开浏览器访问地址http://localhost:9200/
2. 安装grafana
步骤 1:下载地址如下
https://dl.grafana.com/enterprise/release/grafana-enterprise-12.1.0.windows-amd64.zip
步骤 2:复制defaults.ini文件为custom.ini
步骤 3:启动bin/grafana-server.exe
步骤 4:打开浏览器访问http://localhost:3000/,账号为admin
步骤 5:登录grafana系统,设置中文
1、进入个人偏好设置
点击左下角的 齿轮图标(⚙) → "Preferences"(偏好设置)。
2、切换语言
在 "UI Language"(界面语言) 下拉菜单中,选择 "Chinese (Simplified)"(中文简体)。
点击 "Save"(保存)。
3. 安装metricbeat
步骤 1:下载地址如下
https://www.elastic.co/downloads/beats/metricbeat
步骤 2:启动
cd C:\Program Files\Elastic\Beats\9.0.4\metricbeat
metricbeat.exe -e
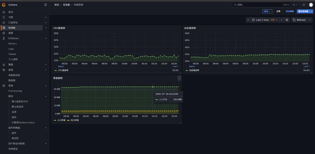
4. 创建可视化图表
绘制 CPU 使用率折线图
1. 点击 Create Dashboard > Add Visualization。
2. 选择 Elasticsearch 数据源。
3. 在查询框中输入:
Index: metricbeat-*
Time Field: @timestamp
Query: metricset.name: cpu
4. 选择 Metrics 选项卡,配置 Y 轴为 system.cpu.total.pct(CPU 使用率)。

火山引擎开发者社区是火山引擎打造的AI技术生态平台,聚焦Agent与大模型开发,提供豆包系列模型(图像/视频/视觉)、智能分析与会话工具,并配套评测集、动手实验室及行业案例库。社区通过技术沙龙、挑战赛等活动促进开发者成长,新用户可领50万Tokens权益,助力构建智能应用。
更多推荐


所有评论(0)