谷歌索引问题权威审计清单:17个抓取与收录障碍的终极指南
摘要 网站索引问题是影响搜索引擎收录和排名的关键因素。本文系统分析了导致网页无法被索引的常见原因,包括重复内容、低质量内容、技术性SEO错误(如robots.txt阻止、noindex标签、规范标签错误)、HTTP状态码问题、内部链接缺陷、加载速度慢等。同时指出并非所有页面都需要被索引,如登录页面、重复内容页、管理后台等。文章详细介绍了通过Google Search Console检测索引问题的方
你是否曾倾注全力创作优质内容,却发现网页连搜索引擎结果页面(SERPs)都未曾出现?无论你如何优化搜索引擎,内容依然隐形。令人沮丧,对吧?网站索引问题可能是罪魁祸首。
本指南将梳理阻碍搜索引擎抓取网站页面的常见问题,并提供解决方案。解决这些索引难题,能确保您的网站出现在搜索结果页面,充分发挥其潜力。
理解网站索引问题
让我们从基础开始,深入探讨索引过程的来龙去脉。
索引是搜索引擎发现、分析并存储网站内容信息的过程。但谷歌究竟如何找到这些网页?
谷歌的网络爬虫会追踪现有网页的外部链接,并检查网站所有者提供的站点地图。这确保了谷歌能够构建覆盖整个网络的网页索引。
当网站存在索引问题时,搜索引擎将无法识别其存在。这意味着潜在访客无法通过自然搜索找到您的网站。
谷歌算法在决定是否收录页面时,会分析每个网页的相关性和质量。其考量因素广泛,包括内容目标、时效性、清晰度、是否符合E-E-A-T标准,以及内部链接、加载速度、规范标签、机器人元标签和X-Robots标签等。
内容质量是关键因素。低质量内容最易被忽略,例如:价值微薄或毫无价值的内容、纯粹为操纵排名而生成的内容,以及缺乏原创性/可信度/清晰度/专业性的内容。反之,创作符合E-E-A-T标准且获得相关网站反向链接的高质量内容,可显著提升网站的索引能力和排名潜力。
技术性SEO问题也常导致谷歌索引异常。阻止重要页面的robots.txt文件、配置错误的站点地图(或完全缺失站点地图)会混淆搜索引擎,影响其抓取和索引网站的能力。关键词堆砌等不道德的SEO手段可能导致网站被处罚,甚至彻底从搜索结果页面中移除。
本文将详细探讨索引问题的最常见成因。
为何某些页面不应被索引
既然我们已明确谷歌索引问题会损害网站的整体曝光度、可见性和排名,那么我们也需要认识到并非所有页面都需要被搜索引擎索引。事实上,某些页面若刻意隐藏于搜索引擎之外反而能获得更多益处。
以下页面类型可排除在搜索引擎索引之外,且不会损害SEO效果:
1. 登录后隐藏的页面
例如在线购物车或账户管理页。这类页面仅供用户查看,搜索引擎无需抓取。它们通常通过登录凭证进行保护,当谷歌收到"401未授权"状态码响应时,会自动忽略该页面内容。
2. 重复或替代页面。
某些网站因筛选器或排序选项存在相同内容的多重版本。搜索引擎更青睐独特内容,因此可能仅索引其中一个版本(规范URL),其余版本则被排除。这是完全正常的机制,您在GSC中看到的警告恰恰证明谷歌已识别出正确页面。
3. 站内搜索。
网站通常根据用户搜索动态生成搜索结果页。这类用户生成的搜索页面通常不值得收录,它们更像网站内部导航地图,帮助用户定位特定内容。请使用"noindex"标签阻止搜索引擎抓取这些页面,从而使搜索结果聚焦于您独特且有价值的内容。
4. 管理页面。
网站后台用于管理内容和设置,并非面向公众展示。 管理页面通常通过robots.txt文件屏蔽,该文件会告知搜索引擎勿爬取这些页面。相关警告无需担忧。
核心要点在于:若页面因合理原因被有意屏蔽搜索引擎,Search Console的警告实为积极信号。这表明搜索引擎正遵循您的指令,将关注重点放在网站中值得出现在搜索结果页面的内容上。
索引问题的可能原因
诸多因素可能导致搜索引擎无法抓取您的网页。本节将探讨最常见的原因。
重复内容
多个页面存在相同或相似内容会导致排名和流量损失。这是因为谷歌无法判断哪些页面对特定搜索最相关、最有价值,从而无法确定优先展示顺序。更严重的是,若谷歌认定您通过制造重复内容操纵搜索结果,可能会直接将相关页面从索引中移除。
低质量内容
多年来内容质量始终是重要排名因素,而"优质内容系统"的推出使其重要性大幅提升。当前,缺乏原创性或相关性的内容不仅难以获得良好排名,甚至可能无法被收录。因此务必减少以下内容:对用户价值微薄或毫无价值的非原创内容,以及以提升排名为主要目的的内容。尤其需警惕AI生成内容或缺乏独特价值的跨语言翻译内容。
被robots.txt文件阻止
robots.txt文件的主要功能是指示搜索引擎可以爬取和禁止爬取网站的哪些部分。当您禁止爬取时,搜索引擎机器人将无法访问并索引您的内容。您可以通过robots.txt测试工具检查URL是否被该文件阻止。
被noindex标签或HTTP头阻止
您也可通过robots元标签和X-Robots-Tag HTTP头指示搜索引擎对特定页面进行索引。此功能适用于包含隐私信息、管理后台、重复内容及其他低价值页面。但需谨慎操作——若在重要页面添加此类标签,该页面将完全消失于搜索结果页面。
规范标签错误
规范标签通常用于告知搜索引擎在内容相似或完全相同的页面中优先收录哪一个。若未指定优先URL,谷歌将自行决定,这可能导致严重的规范标签问题——例如收录错误版本的网页。
HTTP状态码问题
4xx和5xx类别的HTTP状态码通常表示访问内容时存在问题。当Google遇到4xx错误时,会忽略该页面的内容。这包括已收录但现显示4xx错误的URL上的所有内容。5xx错误(服务器问题)可能暂时减缓Google的抓取速度。但若问题持续存在,Google可能会将先前收录的页面从搜索结果中移除。
内部链接问题
完善的站内链接结构不仅能提升用户体验,还有助于谷歌爬取和索引网站页面。内部链接问题(如断链或孤立页面——即没有任何内部链接指向的页面)会混淆搜索引擎,使其更难发现和理解您的内容。
页面加载缓慢
鉴于谷歌始终致力于提供优质用户体验,加载缓慢的页面导致索引问题并不令人意外。加载缓慢会激怒用户,增加他们在完成关键业务操作前离开的概率。高跳出率向谷歌传递了内容缺乏价值或相关性的信号。网站加载速度过慢还会损害核心网络指标评分,而该评分直接影响搜索排名。您可使用PageSpeed Insights或SE Ranking的网站速度测试工具检测网站速度。
被阻止的JavaScript、CSS和图像文件
JavaScript、CSS和图像文件为网页的视觉布局、交互功能乃至内容本身(如图片)提供关键信息。被阻止的资源会导致搜索引擎认为网页存在故障,阻碍Google完整呈现页面,从而引发索引不准确和搜索排名下降的问题。
爬行预算超额
每个网站都有专属爬行预算(机器人在特定时间内可爬取的页面数量)。超出预算可能导致部分页面无法被爬取和索引。大型网站(10,000页以上)最易遭遇此问题。
为控制在预算范围内,需通过以下方式管理URL库存:整合重复内容、为已删除页面设置404或410状态码、保持站点地图实时更新、避免冗长重定向链。同时应优化网站加载速度,持续监控爬行可用性问题,并在XML站点地图中设置优先级来突出现有页面。
全新网站
即使您已完成新网站的搭建,谷歌仍需时间进行抓取和索引。由于谷歌存在大量积压任务且抓取速度各异,搜索引擎发现您新网站的过程可能耗时数小时至数周不等。
在此期间,请聚焦三大核心策略:首先持续为网站添加相关内容;其次在所有优化操作中遵循最佳SEO实践;最后通过可信的高权重网站建立优质反向链接。这些优质反向链接能向谷歌传递您网站的重要性信号,从而可能加速抓取与收录进程。
可疑代码
谷歌要理解网站内容,必须能完整访问所有元素(包括文本、链接和格式)。否则无法正确建立索引。若您有意或无意地阻碍谷歌爬虫访问文件(例如通过激进的伪装技术),可能导致谷歌无法有效收录您的网站。若黑客篡改网站代码(如注入恶意脚本或添加隐藏链接),问题将更为严重。
务必优先保障网站安全,保持代码简洁易读。忽视此项可能损害搜索排名,甚至导致页面从索引中移除。
人工干预处罚
虽然谷歌处罚不会直接将网站移出搜索结果页面,但严重的人工干预(例如涉及垃圾信息或欺诈行为的处罚)可能导致网站被暂时或永久移出索引。这是因为谷歌优先保障用户体验,致力于保护用户免受潜在有害内容的侵害。此外,在审查期间限制索引可让谷歌收集证据,防止网站所有者操纵搜索结果。
谷歌索引问题
谷歌端的技术故障可能延迟索引进程,导致内容出现在搜索结果页的时间延长。需注意的是,谷歌搜索控制台(GSC)的数据源自谷歌索引库。因此索引异常期间,GSC可能显示不完整或不准确的信息。此时请及时关注谷歌官方问题公告以获取最新动态。
如何检测网站索引问题
可通过多种方法检查网站索引状况,最有效的方式包括使用GSC或可靠的SEO平台。下面详细探讨每种方法。
Google Search Console
GSC 可提供有关您网站索引状态的深入 SEO 信息。其索引覆盖报告(页面索引)可帮助您追踪 Google 已成功抓取并索引的网站 URL。该报告还会列出可能导致其他页面无法被索引的问题清单。

在查看此报告时,请重点关注状态为"未被索引"的URL。向下滚动至"页面未被索引的原因"部分,您将了解谷歌决定不索引某些URL的原因。

以下是最常见的原因:
1. 索引页面总量下降且未出现对应错误
若发现网站索引页面减少且未出现新错误提示,可能是您无意中阻止了谷歌访问部分现有内容。
尝试这个技巧:查找未被索引网址数量的异常增长,并确认其与索引页面减少的时间点是否吻合。这种激增可能表明某些因素阻碍了谷歌抓取您的内容。
2. 未索引页面多于已索引页面
有时未出现在搜索结果中的页面(未被索引)反而多于已索引页面。这通常由两方面原因造成:一是网站规则意外阻断了搜索引擎对重要板块的抓取;二是网站存在重复内容(如筛选或排序选项导致),被搜索引擎判定为价值较低。
3. 错误激增
您可能会偶尔遇到错误数量突然飙升的情况。这通常由以下两种情形导致:
- 若您近期更新了网站设计,新模板中可能存在导致错误的漏洞。
- 若您近期提交了网站地图,其中可能包含谷歌无法访问的页面(因被robots.txt文件屏蔽、"noindex"标签隐藏、需要登录等原因)。
4. 404错误
Googlebot可能无法访问您的网页。这种情况通常发生在页面已被移除或指向该页面的内部链接失效(指向不存在的页面)时。因此Googlebot无法处理您的页面,被迫放弃请求。
5. 服务器错误
搜索机器人需要与您的服务器顺畅交互才能高效地索引网站。若出现服务器错误,爬虫可能将其视为网站质量低下或不稳定的信号。这可能导致您的网站在索引过程中被降级处理,甚至完全从搜索索引中移除。
虽然网址检查工具可帮助诊断页面索引报告中报告的服务器错误,但这些错误可能是暂时的。这意味着即使谷歌之前遇到过服务器问题,您的测试仍有机会成功。
6. 缺失的页面或网站
以下情况可能导致您的页面无法出现在页面索引报告中:
- 谷歌可能尚未发现新页面(发现过程需要时间)。
- 谷歌需要找到指向您页面的链接,或收到提交的站点地图才能知晓其存在。
- 谷歌可能无法访问您的页面(需登录、访问受限等)。
- 页面可能设置了"noindex"标签,明确指示谷歌不要收录该页面。
除了页面索引报告外,SEO从业者还会定期检查"安全与人工操作"部分。为什么?
因为该部分发现的任何处罚(如垃圾策略或网站信誉滥用)都可能导致排名下降,甚至完全从搜索结果中移除。

手动操作报告列出了谷歌人工审核人员发现的问题,通常涉及试图欺骗谷歌搜索系统而非直接危害用户的行为。而安全问题报告则警示网站可能存在的黑客攻击或有害内容,例如网络钓鱼攻击、恶意软件安装或在用户计算机上植入不需要的软件。
无论如何,出现在这些报告中都可能导致网站遭遇严重的谷歌索引问题。
SE Ranking
通过GSC等工具追踪索引状态固然有用,但存在比Googlebot更快捷的索引问题排查与修复方式。
例如SE Ranking的网站审计工具可即时执行SEO审计,并在数分钟内生成深度索引报告,助您立即着手修复检测到的问题。
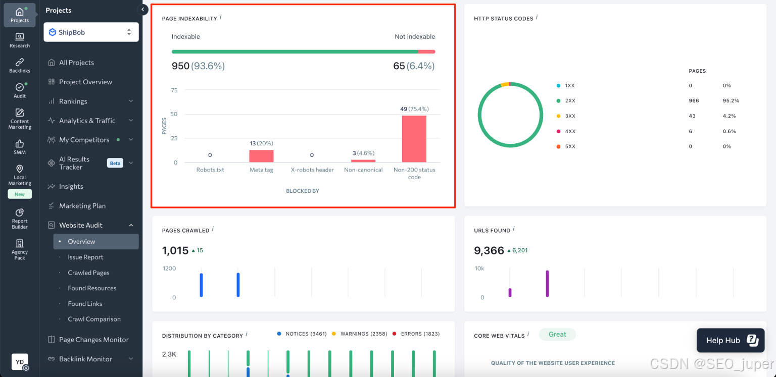
审计报告准备就绪后,请导航至“概述”部分,并滚动至“页面可索引性”模块。

您将看到一个仪表板,其中包含一张图表,显示可被索引的页面数量及其占比,并与不可被索引的页面进行对比。该仪表板还提供页面未被索引的原因分析,例如被robots.txt文件阻止、存在meta noindex标签、非规范URL等问题。点击图表即可查看详细的已抓取页面报告。

本报告按页面拆分数据,包含以下参数:来源页面、检测问题数量、状态码、robots.txt指令、规范URL等。

SE Ranking的功能可让您轻松筛选出被noindex指令屏蔽和被X-Robots-Tag屏蔽的页面。由于这些页面本就不应被索引,您可将其从"修复"列表中移除。

问题报告中的"爬行"部分提供了类似的索引信息。

您还可以利用这份报告按错误类型对已识别的问题进行分类,并查看可能影响网站索引的各类问题清单,例如内容重复、HTTP状态码问题、重定向问题、网站速度问题、核心网页指标问题等。

要快速检查不同搜索引擎的索引状态,请使用SE Ranking的索引状态检查工具。

解决索引问题后,下一步是监控网站的搜索引擎表现。这将帮助您了解优化措施如何提升排名、可见度和自然流量。此时,排名追踪器便能发挥作用。该工具可提供谷歌(桌面版与移动版)、必应、雅虎甚至YouTube等搜索引擎的精准每日排名更新。
Google Search Console中的索引错误(+简单修复技巧)
既然您已掌握检测网站索引问题的方法,接下来让我们回顾常见问题及其快速修复技巧。
服务器错误(5xx)
当Googlebot无法访问网页时,通常会触发服务器错误。这可能由崩溃、超时或服务器停机等问题引发。
修复方法:
首先使用GSC检查URL工具查看错误是否仍存在。若已解决,请请求重新索引。若错误持续存在,解决方案将取决于具体错误类型。您通常需要完成以下任务:减少动态页面请求的过量加载、验证服务器健康状况(检查是否停机、过载或配置错误),并确保未意外阻止Google爬虫。
问题解决后,请提交重新索引请求以触发Google对页面的重新抓取。
重定向错误
以下是Google可能检测到的网站重定向错误类型:
- 重定向链过长
- 重定向循环
- 重定向URL长度超限
- 重定向链中存在损坏或不完整URL
修复方法:
要检测并修复重定向问题,请使用专用工具,例如SE Ranking的免费重定向检查器。该工具可显示URL的重定向次数、识别重定向类型、查找重定向链,并追踪短加密URL的指向目标。
URL被robots.txt文件阻止
此错误表示搜索引擎无法访问您网站上的特定页面。当robots.txt文件中的指令限制了对该页面的访问时就会发生这种情况。可能是故意设置,也可能是文件本身的错误。
修复方法:
确认仅列出了需要屏蔽的目标页面。若发现需要被索引的页面被屏蔽,请修改robots.txt文件规则以允许访问这些页面。具体操作包括删除或编辑特定行,或添加允许访问指令。
标记为“noindex”的URL
Google遇到“noindex”指令,因此未将该页面纳入索引。若此为您的预期操作,则系统运行正常。如需让Google索引该页面,请移除此指令。
修复方法:
对于需要爬虫发现并索引的重要页面,请移除所有“noindex”标签。反之,对于不希望搜索引擎发现的页面,请保留原有设置(即保留“noindex”标签)。
软404错误
当用户访问URL时,页面显示"页面不存在"提示信息即为软404错误。此类错误中,服务器返回的状态码(200)表明页面技术上存在。可能原因包括:服务器文件缺失、连接问题、内部搜索结果页面、JavaScript文件异常等。
修复方法:
检查URL是否确实缺少内容,若存在此情况,请返回正确的404代码。若内容仍具相关性,请确保页面准确反映该内容,避免误导搜索引擎和用户。
因未授权请求被阻止(401)
401错误表示Googlebot无法访问特定网页,需要授权。
修复方法:
若希望这些页面出现在搜索结果中,请授予Googlebot访问权限或将页面设为公开可访问状态。
未找到(404)
此错误表明Google在您的网站上发现返回404未找到状态的网页(即已不存在)。这些URL可能被其他网站链接过,或曾存在于您的网站中。
修复方法:
若任何关键页面出现此错误,您必须恢复原始内容或使用301重定向将URL转至相关替代页面。
因访问被禁止而被阻止(403)
此错误代码表示用户代理虽提供了凭据,但缺乏访问该资源的权限。由于您网站的安全设置意外阻止了Googlebot查看内容,导致其无法被索引或收录至搜索结果页面。
修复方法:
若需该页面被索引,请向所有公开用户开放访问权限,或仅授权Googlebot访问(但需再次确认其身份)。
URL因其他4xx问题被阻止
此错误表示您的网页受到除401、403、404或软404之外的其他4xx HTTP响应代码影响。
修复方法:
使用网址检查工具查看是否能复现该错误。若这些是重要页面且需要搜索引擎收录,则必须排查错误根源(例如网站代码中的漏洞或服务器临时故障)并予以修复。
已抓取 – 当前未收录
正如错误名称所示,该网址已被抓取但尚未加入谷歌搜索索引。谷歌会优先处理某些网页的索引工作,因此您的页面可能正在等待处理。
修复方法:
无需申请重新索引。只需等待谷歌完成网页索引(前提是没有阻止指令阻碍索引)。
发现状态 – 当前未被索引
此错误表明谷歌已发现您的网页,但尚未进行抓取或索引。通常发生在谷歌重新安排抓取计划时,此举多为避免网站负载过高。
修复方法:
与前例相同,您需要耐心等待谷歌爬虫抓取并索引您的网页。
带有正确规范标签的替代页面
返回此消息的URL未被索引,因为它是规范页面的重复内容。
修复方法:
该页面已指向规范页面,无需任何操作。
未指定规范页面的重复页面
该网址与您网站上的另一网页重复。由于您未指定规范页面,谷歌已为您选定另一个版本。
修复方法:
若您不同意谷歌选择的规范URL,请告知搜索引擎您偏好的URL。谷歌文档中描述了若干常用规范URL指定方法。若您认为该页面值得在搜索结果中独立展示,且并非谷歌选定规范页面的副本,请重写两个页面的内容以确保其独特性。
重复页面,Google选择的规范URL与用户标记不同
此提示表明您将该页面标记为首选版本,但Google选择了其他版本并索引了非首选版本。
修复方法:
使用网址检查工具确认谷歌认定的该网页主版本网址。
存在重定向的页面
此为非规范网址,会将访问者引导至可能出现在搜索结果页面(SERPs)的其他页面。谷歌不会索引返回此提示的网页。
修复方法:
使用网址检查工具分析该网页关联规范网址的索引状态。需注意搜索引擎对不同重定向方式的处理存在差异:当需要302重定向时使用301(或反之)会影响页面索引状态及链接权重传递。
已索引,但被robots.txt文件阻止
尽管您通过robots.txt文件阻止了该URL,它仍会出现在搜索结果页面中。虽然搜索引擎通常遵循robots.txt指令,但若该页面被其他网站链接,搜索引擎仍可能找到它。谷歌可能不会直接抓取被阻止的页面,但会利用链接到该页面的网站信息来理解其内容,并将其纳入搜索结果。
修复方法:
若要阻止该页面出现在搜索结果中,请在页面添加"noindex"标签而非依赖robots.txt。若需让谷歌索引该页面,请修改robots.txt文件允许访问。
页面被索引但无内容
此错误表示网址已被列入谷歌搜索索引,但谷歌未能找到任何页面信息。可能原因包括:
- 内容欺骗
- 内容不足
- 阻碍渲染的内容导致页面加载异常
修复方法:
要查看Google如何处理您的URL,请手动检查网页并使用GSC中的URL检查工具。修复所有问题,例如缺失或阻碍渲染的内容。修复后,请Google重新索引该URL。
如何请求谷歌验证已修复的索引问题
假设您已修复问题并希望告知谷歌网页已准备好重新索引,操作步骤如下:
打开页面索引报告,选择问题详情页面。

点击“验证修复”按钮,告知Google您已处理页面上列出的问题。

验证过程可能需要一定时间(通常约两周,有时更久)。谷歌将在流程完成后通知您。若验证成功,恭喜!您指定的URL现可被索引并出现在搜索结果页面。
若验证失败,您可查看问题URL。只需在问题详情页点击"查看详情"按钮,然后重新修复索引问题,确保所有更改已应用于每个列出的网址。现在您可以尝试重新启动验证。
最后
看到网页出现索引错误确实令人焦虑,尤其是对SEO策略至关重要的网址。好消息是,GSC检测到的多数索引问题都能轻松解决。
核心要点在于:明确哪些页面应被索引、哪些不应被索引。唯有如此,才能通过robots.txt文件和"noindex"标签引导搜索引擎优先抓取目标网页。
若遇到索引问题,请保持冷静。仔细阅读每个问题的简要说明,并遵循本指南中的修复建议,即可快速解决问题。
火山引擎开发者社区是火山引擎打造的AI技术生态平台,聚焦Agent与大模型开发,提供豆包系列模型(图像/视频/视觉)、智能分析与会话工具,并配套评测集、动手实验室及行业案例库。社区通过技术沙龙、挑战赛等活动促进开发者成长,新用户可领50万Tokens权益,助力构建智能应用。
更多推荐
所有评论(0)